欢迎访问k8凯发集团环境科技股份有限公司官网

手机版

|
二维码

微信公众号

华天OA登录 泛微OA登录
环保知识

这篇高效沉淀池工艺最强总结,解决你99%的问题

发布时间:2025年04月30日 11:00 作者:环保水圈 点击数:

来源:环保水圈

 

前段时间,有人留言说想了解一下高效沉淀池,本着为水友服务的心态,那还不立刻安排上啊。
然而小编在找资料的时候发现,很多文献都是高效、高密度切换着用,并未做严格区分。后来才从一个水友那了解到,在国标的文献中,没有高效沉淀池、高密度沉淀池之说,最新版的室外给水设计规范中,都叫做高速澄清池。不过鉴于习惯,小编今天就统一用高效沉淀池好了。

高效沉淀池,是一种高速一体式沉淀/浓缩池。高效沉淀池工艺依托污泥混凝、循环、斜管分离及浓缩等多种理论,通过合理的水力和结构设计,集泥水分离与污泥浓缩功能于一体的新一代沉淀工艺。

该工艺特殊的反应区和澄清区设计,尤其适用于中水回用和各类废水高标准排放领域。

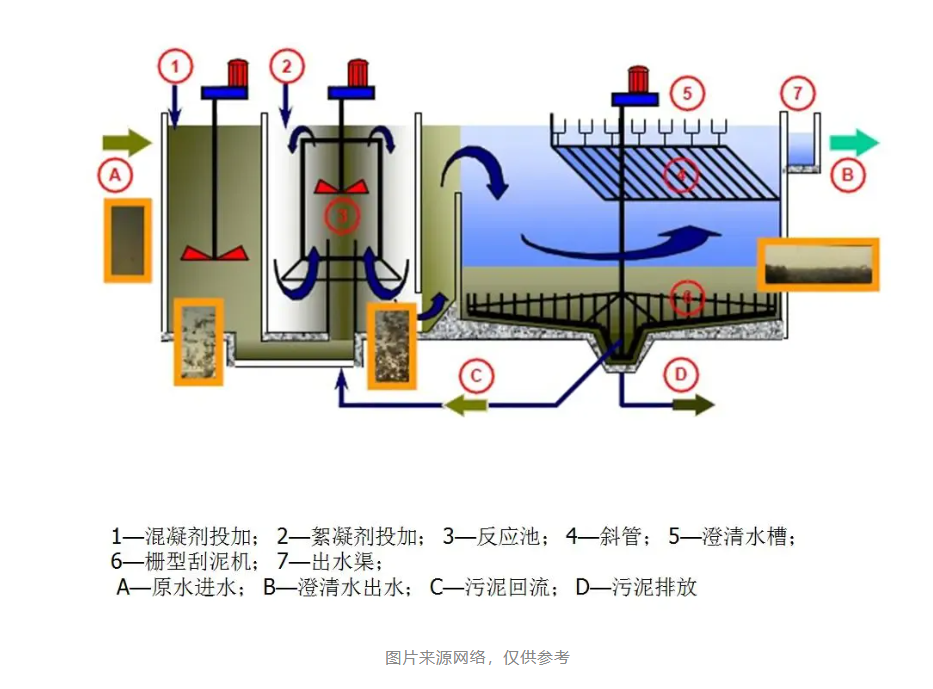
 高效沉淀池工艺原理 

高效沉淀池由反应区和澄清区两部分组成。反应区包括混合反应区和推流反应区;澄清区包括入口预沉区、斜管沉淀区及浓缩区。

 

在混合反应区内,靠搅拌器的提升混合作用完成泥渣、药剂、原水的快速凝聚反应,然后经叶轮提升至推流反应区进行慢速絮凝反应,以结成较大的絮凝体。

 

整个反应区(混合和推流反应区)可获得大量高密度均质的矾花,这种高密度的矾花使得污泥在沉淀区的沉降速度较快,而不影响出水水质。

 图片1.png


在澄清区,矾花慢速地从预沉区进入到沉淀区使大部分矾花在预沉区沉淀,剩余矾花进入斜管沉淀区完成剩余矾花沉淀过程。

矾花在沉淀区下部累积成污泥并浓缩,浓缩区分为两层,一层位于排泥斗上部,经泵提升至反应池进水端以循环利用;一层位于排泥斗下部,由泵排出进入污泥处理系统。澄清水通过集水槽收集进入后续处理构筑物。


图片2.png


其实,高效沉淀池最关键的一点就是污泥循环和排泥功能,污泥循环中部分污泥从沉淀池返回到絮凝池的中央反应管,并精确控制污泥循环速率,以保持反应管内均匀絮凝所需的高污泥浓度。

污泥循环率通常为5%~10%。排泥中刮板的两个刮臂配有钢犁和垂直支柱。刮板在继续刮除污泥的同时,还可以浓缩污泥并增加固体含量。


图片3.png 

高效(高密)沉淀池出水

因此,与传统沉淀池相比,高效沉淀池可以总结以下优点:

1)抗冲击负荷较强,对进水浊度波动不敏感,对低温低浊度原水的适应能力强;

2)絮凝能力强,絮体沉淀速度快,出水水质稳定,这主要得益于絮凝剂、助凝剂、活性污泥同流的联合应用以及合理的机械混凝手段;

3)占地面积小。因为其上升流速高,沉淀效率是普通沉淀池的8~10倍,且为一体化构筑物布置紧凑,约为传统工艺的1/10;

4)水力负荷大,产水率高,水力负荷可达23m3/㎡·h。因为沉淀速度快、絮凝沉淀时间短,分离区的上升流速高达6mm/s,比常规工艺高出很多;

5)药耗投加量相对较低。通过污泥内循环,可节约10%~30%的药剂投加;

6)排泥浓度高,一般可达20g/L以上,高浓度的排泥可减少水量损失。

 如果综合当前常见的混凝沉淀工艺特点,我们可以做个比较:

沉淀工艺

适用条件

主要优点

存在不足

机械絮凝池

①水量变化大的水厂

①水头损失小

②絮凝效果好

③能适应水量水质变化

①机械装置,加工比较困难,维修量大

网格絮凝池

①水量变化不大的水厂

②单池处理水量较小

①絮凝时间短

②絮凝效果好

③构造简单

①水量变化影响絮凝效果

折板絮凝池

①水量要求变化不大

①絮凝时间短

②絮凝效果好

①构造复杂

②抗冲击负荷能力较差

回转式隔板

絮凝池

①水量大于3万㎡/d

②要求水量变化小

①絮凝效果较好

②水头损失较小

③构造简单

④管理方便

①出水流量分配不均匀

往复式隔板絮凝池

①水量大于3万㎡/d

②要求水量变化小

①絮凝效果较好

②构造简单

③施工方便

①絮凝时间较长

②水头损失较大

③转折处絮粒易破碎

④出水流量不易分配均匀

平流沉淀池

①一般用于大、中型水厂

②原水含沙量大时,作预沉淀池

①可就地取材,造价低

②操作管理方便,施工简单

③适应性强,潜力大,处理效果稳定

④带有机械排泥设备时,排泥效果好

①不采用机械排泥装置时,排泥较困难

②机械排泥设备,维护较复杂

③占地面积大

斜管沉淀

①宜用于大、中型水厂

②宜用于旧沉淀池的扩

建、改建和挖潜

①沉淀效率高

②池体小、占地少

①斜管/板耗用材料多,且价格较高

②排泥较困难

高效沉淀池

①适用于大、中、小型水厂

②适用于低温低浊原水

③适用于高浊度原水

 

①絮凝时间短

②絮凝效果好

③沉淀效率高,占地少

④能适应水量水质变化

⑤水头损失小

⑥带有机械排泥设备,排泥效果好

①机械装置,维修量大


再综合各种药剂混合、反应、沉淀等工艺的优缺点,对比如下:


项目

传统反应沉淀池

高效沉淀池

絮凝反应时间

15~25min

8~12min

沉淀区液面负荷

5~9m?/(㎡·h)

15~20m?/(㎡·h)

占地面积


比传统工艺节约约1/3

药剂量


比传统工艺节约约30%

排泥水含水量

90%以上

97~98%

处理效能

一般

一般

 

 高效沉淀池工艺设计案例

高效沉淀池既适合高悬浮物(400~1200mg/L)的水处理,又适合低悬浮物(40~400mg/I)水处理。其固体浓度可在200~2000mg/L浮动。由于该工艺有宽泛的应用条件,其是微污染水深度处理、给水厂排泥水处理、工业废水预处理、污水深度处理的备选工艺,该工艺具有良好的推广应用空间。

微污染水的深度处理

可应用于供水领域,替代了传统的混合池、反应池、沉淀池,并通过其可控污泥回流及多种药剂组合来强化絮凝沉淀效果,实现较高的出水负荷。

例如天津津滨水厂原水以引滦水为主,黄河水作为应急水源,其水源为微污染水,水质为《地面水环境质量标准》中的III类水体水质标准,出水水质达到《生活饮用水卫生标准》(GB 5749—2006)。该水厂的工艺流程为预臭氧一高效沉淀池一砂滤池一臭氧接触池一生物活性炭滤池一清水池一送水泵房。

污水的深度处理

作为更集成化、效率更高、占地更省的三级处理单元,高效沉淀池在我国污水处理厂提标改造工程和新建高排放标准中有较大的应用优势。

例如石家庄市桥东污水处理厂提标改造,出水水质由《城镇污水处理厂污染物排放标准》(GB18918—2002)中二级标准提高至一级A标准。该水厂改造后的工艺流程为粗格栅—进水泵房—细格栅—沉砂池—初沉池—AAO池—二沉池—曝气生物滤池—高效沉淀池。

工业废水的预处理

作为工业废水的预处理工艺,其具有比普通沉淀池更高的水力负荷和污染物去除率。

例如绍兴污水处理厂原水大部分为印染工业,废水,原水水质为《污水综合排放标准》(GB 8979—1996)中三级标准,出厂水水质达到《污水综合排放标准》(GB 8979—1996)中二级标准,改造后指标明,显提升。该厂工艺流程为格栅及稳流池一调节池高效沉淀池一酸化水解池一曝气池一沉淀池。

排泥水处理工艺

高效沉淀池可用于排泥水处理系统的重力浓缩工序。

 

例如天津市新开河水厂排泥水系统采用了该工艺。流程为污泥调节池—高效沉淀池—污泥均衡池—离心式脱水机。

高效沉淀池工艺依然存在的问题

虽然,高效沉淀池在污水处理中有很多的好处,但相应的也会存在一些问题及改进的地方。 

比如:在保留高效沉淀池中的污泥的前提下,生化处理系统的剩余污泥的一部分作为外部回流污泥返回到高效沉淀池的前混合区。即可以保持在最佳操作范围内的高效沉淀池的污泥回流率一般2%~6%。

在确保总回流小于6%的前提下,生化系统剩余的部分污泥返回混合区,将生化系统中剩余的污泥与从高效沉淀池返回的浓缩污泥,添加的凝结剂(铁盐),PAM,石灰和原水混合。剩余的活性污泥具有很强的吸附功能和良好的沉降性能,并且对原水中的SS和有机物具有一定的吸附功能。

同时,在混合区中添加的混凝剂,PAM和石灰在调节污泥特性方面起着重要作用。普通一级沉淀池污泥的水分含量为96%~98%,生化池剩余污泥的水分含量为99.2%~99.8%,高密度浓缩污泥的水分含量最低可达到约85%。排入高效沉淀池的生物污泥含水率可达90%~94%,直接排入污泥脱水系统,减小污泥浓缩池的规模的同时也降低了生化系统中的残留污泥上投资加工技术。

高效沉淀池后,搅拌区被空气搅拌,代替了原来的桨式搅拌机搅拌方法。改进方式可以是在后混合罐中安排打孔的曝气管,并通过工厂空气管道供应空气以进行混合。与机械搅拌相比,该方法除固硫外,还具有节能作用。

结语

实践证明,高效沉淀池能够实现污水处理厂深度水质处理,促进水质达到一级A排放标准,并将水体中的污染物浓度有效降低,全面改善水体环境。当然,人们在应用过程中需要对运行参数进行科学分析和设置,对药剂量的使用、设备维护保养等进行到位的管理,发挥高效沉淀池的最大功能。

高效沉淀池不仅可以实现微污染水的深度处理,还可以应用在工业废水预处理中,从而改善水质环境,提升污水处理效果,进而促进中水回用和污泥焚烧项目的开展,实现更大的经济效益和环境效益。

分割线.png

本文所引用图片及文字来源于网络,版权归原作者所有,本文旨在供读者分享,如有侵犯您的权益或者版权请及时联系我们,我们将在24小时内删除,谢谢。

首页 | 走进k8凯发集团 | 新闻中心 | 业务及产品 | 业绩案例 | 联系我们

Copyright 2016 ? www.nngrhj.com k8凯发集团环境科技股份有限公司 工信部备案:桂ICP备08102005号-2

友情链接: 一体化提升泵站 一体化预制泵站 厢式隔膜压滤机 双螺杆挤出机 环保认证 废水处理
0771-4514660